SCADA/IIoT Geliştirme Platformu

inSCADA ile
Gelişin ve Geliştirin.

inSCADA güncel teknolojiler kullanılarak geliştirilmiş web tabanlı bir SCADA/IIoT geliştirme platformudur. Endüstriyel uygulamalarınızı çalışma zamanında geliştirin, dağıtın ve yönetin — derlemeye gerek yok.

On-Premise Edge SCADA Cloud SCADA Gömülü Web Sunucusu Güvenli Uzaktan Erişim
I/O Noktası
%99.9
Uptime
<50s
Açılış Süresi
Sıfır
Kesinti ile Geliştirme

Platformun Gücü

Geleneksel SCADA'nın sınırlarını aşan, modern bir geliştirme deneyimi

Cross Platform

Windows, Linux, tarayıcı, mobil — tek uygulama her platformda çalışır. Masaüstünden sahaya, ofisten buluta aynı deneyim.

SVG Animasyonlar

Geleneksel SCADA yaklaşımı: SVG objelerine canlı veri bağlayın, animasyonlar oluşturun. Figma, Illustrator veya Inkscape ile çizin, platforma yükleyin.

Custom UI

HTML, JavaScript ve CSS ile kendi arayüzlerinizi geliştirin. inSCADA API ile platforma entegre edin. Modern web teknolojileri ile sınırsız tasarım.

Script Engine

JavaScript tabanlı otomasyon scriptleri. Zamanlayıcı, olay tetiklemeli veya manuel çalıştırma. Hesaplama, raporlama, entegrasyon — hepsi script ile.

Alarm Yönetimi

ISA-18.2 uyumlu alarm yönetimi. Alarm grupları, önceliklendirme, onaylama akışları. SMS, E-Posta, WhatsApp ve Slack bildirimleri.

Endüstriyel Protokoller

Modbus TCP/RTU, OPC UA/DA, Siemens S7, IEC 60870-5-104, IEC 61850, DNP3, MQTT, BACnet, KNX ve daha fazlası.

Canlı Kamera

ANT Media Server entegrasyonu ile IP kamera görüntülerini doğrudan SCADA ekranlarınıza entegre edin. Canlı izleme ve kayıt.

Harita & Hava Durumu

Katmanlı harita üzerinde sahalarınızı görselleştirin. Hava durumu entegrasyonu ile çevresel verileri anlık takip edin.

Çok Kullanıcılı & Güvenli

IEC 62443 uyumlu güvenlik. Rol bazlı erişim kontrolü, şifreli haberleşme. Aynı proje üzerinde eş zamanlı çoklu kullanıcı desteği.

FDA Compliance

FDA 21 CFR Part 11 uyumlu. Elektronik imza, audit trail ve veri bütünlüğü gereksinimleri karşılanır.

Platform Arayüzü

inSCADA'nın gerçek ekran görüntüleri

Yenilenebilir Enerji Dashboard

Yenilenebilir Enerji Dashboard

Güneş ve rüzgar enerjisi canlı izleme ekranı

Enerji İzleme

Enerji İzleme

Detaylı enerji tüketim ve üretim monitörü

BESS / EMS Kontrol

BESS / EMS Kontrol Dashboard

Batarya enerji depolama ve yönetim sistemi

HES Grid Görünümü

HES Grid Görünümü

Hidroelektrik santral SCADA ekranı

Petrol Kuyuları Dashboard

Petrol Kuyuları Dashboard

Kuyu izleme ve üretim verileri

Bina Otomasyon - Klima

Bina Otomasyon — Klima Sistemi

HVAC izleme ve kontrol ekranı

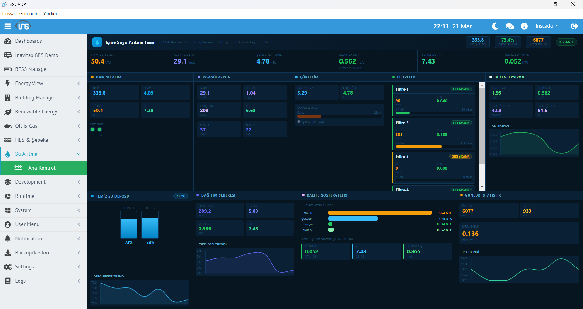
İçme Suyu Arıtma

İçme Suyu Arıtma Sistemi

Su arıtma prosesi izleme ve kontrol

Enerji İzleme SVG

Enerji İzleme — SVG Ekran

SVG tabanlı enerji izleme animasyonu

Proje Yönetimi

Proje Yönetimi

Çoklu proje oluşturma ve yönetim ekranı

Bağlantı Yönetimi

Bağlantı Yönetimi

Protokol bağlantıları listesi ve durum izleme

Değişken Listesi

Değişken Listesi

Değişken listesi, filtreleme ve toplu işlemler

Değişken Düzenleme

Değişken Düzenleme

Değişken tanımlama, ölçekleme, loglama ayarları

Cihaz Çerçeve

Cihaz Çerçeve Yapısı

Protokol cihaz ve frame yapılandırması

SVG Animasyon Editörü

SVG Animasyon Editörü

Görsel ekran tasarımı ve animasyon bağlama

SVG Element Düzenleme

SVG Element Düzenleme

Animasyon element özellikleri ve veri bağlama

Teknik Detaylar

Dünya standartlarında SCADA uygulamaları geliştirmek için ihtiyacınız olan her şey

Gerçek Zamanlı Geliştirme

Derleme ve dağıtıma ihtiyaç duymadan tüm geliştirmeyi çalışma zamanında yürütün. Değişken ekleyin, ekran tasarlayın, script yazın — proje çalışırken.

Çoklu Proje

Birden fazla proje üzerinde aynı anda kesintisiz çalışın. Her proje bağımsız olarak çalışır.

Anında Raporlama

Periyot bazlı raporları kullanıcı dostu arayüz ile hızla oluşturun. Excel ve PDF dışa aktarım.

RESTful API

Harici entegrasyonlar için tam REST API. Veri okuma/yazma, proje yönetimi, script tetikleme — programatik erişim.

Takım Çalışması

Ekibiniz aynı proje üzerinde eş zamanlı çalışabilir. Rol bazlı erişim kontrolü ile güvenli işbirliği.

Cihaz Kütüphanesi

Zengin ve özelleştirilebilir kütüphane ile tüm ekipmanlarınızı barındırın. Şablon içe/dışa aktarım.

Akıllı Veri Toplama

Gereksiz verilerin oluşturacağı ağ trafiğinden ve depolama maliyetinden kurtulun. Eşik ve deadband filtreleme.

Historian

Zaman serisi veritabanı ile proses analizi. Grafana, Power BI ve Excel entegrasyonu.

OEM

Üreticiler kendi markalarında SCADA yazılımı geliştirip yeniden paketleyebilir.

Nereye Kurarsanız Kurun

Aynı uygulama. Aynı lisans. Farklı senaryolar.

inSCADA tek bir uygulamadır. Gömülü web sunucusu sayesinde ek kurulum gerektirmeden çalışır. Nereye kurarsanız o rolü üstlenir — endüstriyel panel PC'den bulut sunucuya, tek tesisten çoklu müşterili SaaS modeline.

On-Premise

Yerelde Kurulum

Windows üzerine kurun, arka planda servis olarak çalışsın. Tarayıcı veya Viewer uygulaması ile erişin. Geleneksel SCADA kullanımı.

Windows ServiceBrowser / ViewerLAN Erişim

Örnek: Fabrikaya kur, üretim hattını izle

Panel PC / HMI

Makine Üzerinde

Endüstriyel panel PC'ye kurun, dokunmatik ekrandan kullanın. OEM olarak kendi markanızda paketleyin. Makine başı HMI.

Panel PCDokunmatikOEM Lisans

Örnek: Endüksiyon ocağına kur, operatör kullanır

Cloud / VPS

Bulutta Kurulum

Sanal makine veya VPS üzerine kurun, internet üzerinden erişin. Uzaktan izleme ve yönetim için ideal. Linux veya Windows.

Linux / WindowsInternet ErişimUzaktan İzleme

Örnek: VPS'e kur, sahaları uzaktan izle

Cloud SCADA

Multi-Tenant SaaS

Kullanıcı uzayları ile çoklu müşteriye hizmet verin. Her müşteri kendi bağımsız alanında çalışır. Entegratörler için SaaS modeli.

Multi-TenantKullanıcı UzayıSaaS

Örnek: Kendi Cloud SCADA servisini kur, müşterilerine sat

Mobil Uygulama

Cebinizden Kontrol Edin

inSCADA mobil uygulaması ile sahalarınızı her yerden izleyin ve yönetin. Canlı veriler, alarmlar, trendler ve raporlar — hepsi avucunuzun içinde.

  • Canlı dashboard, gauge ve sparkline grafikleri
  • Alarm izleme, onaylama ve bildirimler
  • Trend analizi ve saatlik veri tabloları
  • Hızlı kontroller ile uzaktan kumanda
inSCADA Mobile Dashboard inSCADA Mobile Trends